This article explains how to export logs from the Snapmaker U1 machine. Some machine errors are recorded in the log file, so providing the log to our support team when issues occur can help identify the root cause more efficiently.
If the machine is stuck in the setup wizard and you cannot access the settings page to export the log files, please skip to Step 4 for the solution.
Insert the USB drive into the USB port on the back of the machine.
To ensure the USB drive is recognized properly, please make sure it meets the following requirements:
Format: FAT32, EXT2, or EXT4
Capacity: 64GB or less
Remove the USB drive from the machine, insert it into your computer, and locate the machine log file.
The exported log file will be named collection.tar
Currently, the log files are encrypted and can't be viewed on the client side. Please send the log files to Snapmaker support for further analysis.
If the machine is stuck in the setup wizard and you cannot access the settings page to export the log files, please follow the steps in the video below.
Press and hold the top middle area of the screen, where the dark black border meets the lighter black display, for about 5 seconds, then release. The screen will force restart and enter the settings page.
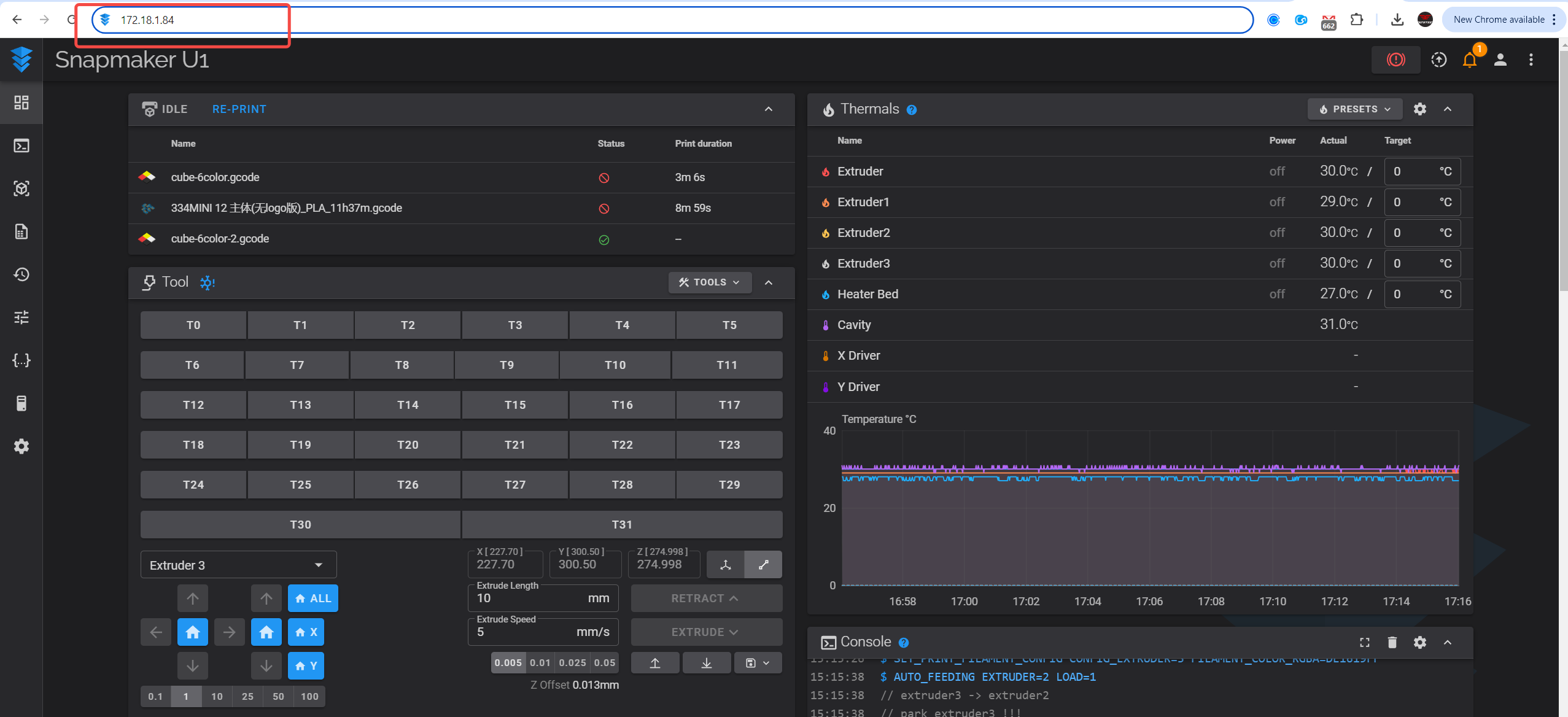
Go to the ‘Settings’ page and click on ‘Wi-Fi’ to check the IP address
Enter the IP address in your computer browser, such as Google Chrome, to access the Fluidd program
On the ‘Console’ page, you can view the machine’s error messages. If you encounter an issue that cannot be resolved, please copy the information from this page and provide it to the technical support team
On the ‘System’ page, you can download the machine’s log files: